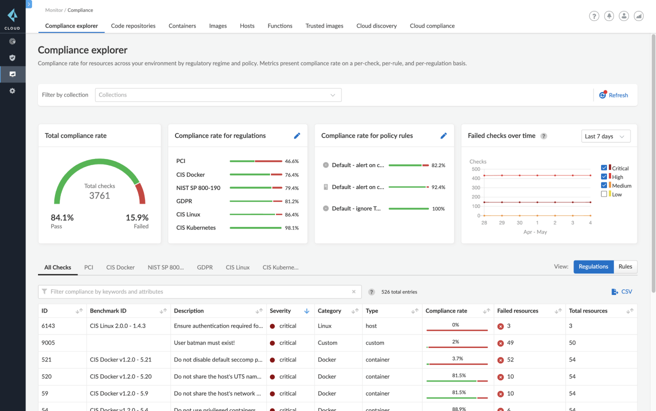
Gestion des vulnérabilités
Gagnez en visibilité sur l’ensemble des dépendances de vos containers durant les phases de développement, de déploiement et d’exécution. Prisma Cloud agrège et priorise en continu les vulnérabilités au sein des pipelines CI/CD et des containers – qu’ils soient exécutés sur hôtes ou fournis sous forme de service (CaaS) – dans les environnements cloud publics et privés.
Priorisation des actions de remédiation
Priorisez les risques sur toutes les CVE connues, bénéficiez de conseils de remédiation et d’une analyse d’images par couche grâce aux listes des dix principales vulnérabilités détectées.
Garde-fous, alertes et blocages adaptés au niveau de gravité
Contrôlez le degré de sévérité des alertes et des blocages pour les services individuels ou groupés, durant le développement et à l’exécution.
Précision inégalée
Réduisez le nombre de faux positifs grâce à l’apport de plus de 30 sources de données en amont. Prisma Cloud met tout en œuvre pour ne fournir que des informations de vulnérabilité parfaitement fiables aux développeurs et équipes de sécurité.
Informations de vulnérabilité tout au long du cycle de vie
Intégrez la gestion des vulnérabilités pour analyser les référentiels/registres de code, les pipelines CI/CD et les environnements d’exécution.







